彭永臻:领衔 | 给水排水杂志社发起“中国城市环境卫生协会污泥处理处置专业委员会”

2021-01-12 11:04发布


污泥处理处置工作 将是环境污染治理攻坚战的下一个主战场。

《给水排水》杂志社牵头发起成立了“中国城市环境卫生协会污泥处理处置专业委员会”。


批复函



以彭永臻院士领衔的专家筹备委员会成立:



污泥处理处置的定义及存在的问题和解决方案


污泥处理:污泥经单元工艺组合处理, 达到“减量化、稳定化、无害化”目的的全过程。


我国目前主要的污泥处理方式包括浓缩、调理、脱水、稳定、干化等。


污泥处置:处理后的污泥,弃置于自然环境中(地面、地下、水中)或再利用, 能够达到长期稳定并对生态环境无不良影响的最终消纳方式。我国目前主要的污泥处置方法有卫生填埋、土地利用、焚烧后建材利用等。




污泥处理处置存在的问题


1、污泥处理率极低


早期污水厂甚至忽略污泥处理单元,只进行污水处理,污泥却被随意倾倒在湖泊,沟壑、良田中。还有一些污水厂为节省费用,空置污泥处理设施,将污泥随意排放。我国污水处理厂所产生的污泥有80%以上没有得到妥善处理。


2、重水轻泥、污泥处理发展滞后


近几年环保领域的水处理发展迅速,但是污泥处理却比起十几年前依旧没有太大的进步。被无害化处理的污泥比例低,多数污泥排入环境还是有害的,甚至违法偷排事件屡见不鲜。这是由于“重水轻泥”的不成熟处理思路造成的。


3、技术路线生搬硬套


污泥处理技术主要有污泥浓缩脱水、好氧消化、厌氧消化、干化、堆肥和焚烧等。污泥处置技术主要有填埋(包括地面、地下和水中)和土地利用。


有些人错误地认为污泥干化焚烧是当前最先进的污泥处理技术,代表污泥处理技术的发展方向,因而不加分析地加以推广。个别企业以盈利为目的,一味的夸大其先进性,对很多不了解的人造成了误导。


4、监管有难度


由于长期以来对污泥处理的忽视以及污泥排放的间歇性,导致政府有关部门对污泥的监管困难。


5、付费机制不完善


在污水处理费用中征收污泥处理费用是大势所趋,但从当前情况来看,处置费用的征需存在较大阻力。我国现行收取的污水处理费用较低,尚无法保证污水厂的正常运行,而推行在污水处理费中加入污泥处理、处置费,又将在一定程度上加重被征收者的经济负担。因此,在未来较长一段时间内,补贴将是污泥处理处置资金的主要来源。


目前国内已经有部分城市对污泥处理处置给予补贴,由于处理方案不同等因素造成标准不一,污泥处理产业很难自己盈利,运转严重依靠政府补贴。同时,补贴覆盖范围明显不足。


 “水十条”或许会将为污泥处理处置补贴政策的明确带来契机。《水污染防治行动计划》预计总投资可能超过2万亿。除了为水处理改造、运营带来巨大市场以外,“水十条”或将在污泥处理处置方面给予更多的倾斜。


技术层面上,极有可能改变过去以填埋为主的处置路线;


经济层面上,或将要求针对污泥处理处置的补贴在全国范围推广,同时明确补贴标准。


虽然有众多条文规定污水处理费应包含污泥处理成本,但目前将污泥处理费纳入污水费用的地方仅为北京市、江苏省太湖地区、常州市、广州市,且占比较低。


6、“资源化”不是最终目的,保护生态环境才是最终目的


误认为污泥就是资源, 强调污泥处理处置的资源化和经济效益, 并以资源化为首要目的。个别企业利用这一误区强调个别单元工艺可以实现能量回收和物质回用, 割裂其他处理处置过程需要投入的能量和费用, 误导了技术的选取和对污泥资源化的认识。


污泥处理处置应该以“减量化、稳定化、无害化”为目的, “资源化”并不是最终的目的,应尽可能利用污泥处理处置过程中的能量和物质,以实现经济效益和节约能源的效果,实现其资源价值。




如何解决污泥难题


1、明确责任主体,健全管理体制


污水处理厂是政府的实施机构,不能独立承担责任。政府应加大对于污泥处置的资金投入,给予财政补贴和税收优惠。实施将污泥处理费纳入污水处理费。


2、企业和政府应该把污泥处置当做是责任


如果污泥处理处置不当,污水处理企业将承担首要责任,当然其前提是污水收费必须包含污泥处理所需的费用。


3、技术路线的选择需要因地制宜


不同地区的污水处理厂处理污水产生的污泥物理、化学和生物特征具有明显区别,因此建议在选择工艺路线时应综合考虑污泥泥质特征、地理位置、环境条件和经济社会发展水平等因素,因地制宜地确定污泥处理处置方式。



未来的主流技术


借鉴国际经验,未来污泥处理处置的技术发展主要有四条路径:


1、沼气能源回收和土地利用为主的厌氧消化技术路线


厌氧消化具有以下优点:


 1)提高后续处理的效率并减少后续处理能耗。通常认为厌氧反应可以实现污泥减量化、稳定化。通过厌氧反应,污泥中有机物去除40%-60%,有害病菌减少。此外,厌氧消化提高污泥脱水稳定性,让焚烧等后续处理减少35%以上的能耗。


 2)厌氧消化成本较低。根据《中国环境报》统计,单纯厌氧消化投资成本约为20-40 万元/(吨/日),由于不用鼓风曝气等,节约了成本,单纯厌氧消化运行费用约为60-120元/吨(含水率80%,不包括浓缩和脱水),而好氧发酵运行费用为120-160 元/吨。


欧美50%以上的污泥采用厌氧消化处理,产生的沼气转化为电能可满足污水厂所需电力的33%~100%。


但污泥厌氧消化在我国应用的并不顺畅。我国建设的约50 座污泥厌氧消化设施中,可以稳定运营的只有20 余座。主要原因是由我国污泥泥质差、处理厂运行管理水平低。我国污泥含砂量较高、有机物含量较低、污泥可生化性差,消化设备运行的稳定性和产沼气率等指标普遍未达到国外标准。此外,我国缺乏沼气利用的激励机制,设备的投资费用高,系统运行较为复杂不易掌握。


不过采用碱解处理、热处理、超声波处理、微波处理等方法对污泥进行预处理,可以提高污泥水解速率,改善污泥厌氧消化性能。并通过项目经验的积累,企业也逐步掌握了较为全面的操作技能。污泥厌氧消化技术会是未来的一个主流方向。


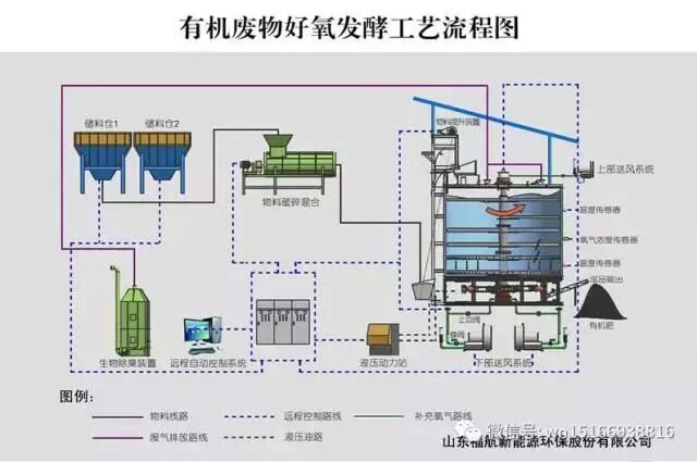
2、土地利用为主的好氧发酵技术路线


好氧堆肥是在有氧情况下,通过微生物的发酵作用,将污泥转变为肥料的过程。其中有机物料代谢为二氧化碳、水和热。



好氧堆肥的优点包括:


       1)发酵效率高,稳定化时间相对短;


       2)臭味少,实现灭菌;


       3)含水率可降到40%;


       4)污泥成品主要用于修复盐碱地、城市绿化、垃圾场覆盖以及建筑等方面用土;


       5)并衍生出蚯蚓生物堆肥等来强化堆肥效果,比如兴蓉环境和绿山的合作。


堆肥的难点主要包括:


       1)能量净支出,通风能耗费用占比80%;


       2)需对好氧堆肥运行的不同阶段的合理通风量加强研究;


       3)缺少C/N 等控制因素的理论研究,致使存在调理添加剂使用过多的情况。


污泥经发酵后转化为腐殖质,可限制性农用、园林绿化或改良土壤,从而实现污泥中有机质及营养元素的高效利用,设备投资少、运行管理方便。


但传统条垛或者槽式堆肥占地面积大、发酵产品存在重金属污染等缺点使得好氧发酵技术在我国较难发展。


目前污泥好氧发酵工程可采用高效、快速、稳定、集约化的设计、运营模式,可实现占地面积的大幅缩小;此外,研究表明我国城市生活污泥的重金属超标比例约5%,污染风险较小,不应该成为限制污泥发酵产品土地利用的主要障碍。


因此,在《城镇污水处理厂污泥处理处理技术指南(试行)》中,“好氧发酵+土地利用”也被列为推荐技术路线。该技术在相对欠发达地区,应用前景较大。


3、污泥干化-焚烧技术路线


王凯军指出,长期以来,国人对污泥干化焚烧工艺存在误读,普遍认为它是一种高能耗工艺和高碳排放工艺。实际上,国际上污泥焚烧能量可以达到自给,不同工艺能耗来看,焚烧工艺(~100kW/t)与堆肥工艺(>100kW/t)相当。



焚烧实现彻底处理和处置,而堆肥后续需要考虑储存、运输等能耗。而且,污泥中的有机质焚烧是碳中性的。此外,人们还误认为污泥焚烧特性与垃圾相同是二噁英排放源。


干化焚烧工艺的设备投资较大,焚烧产生的烟气污染严重,还需建立完善的烟气处理系统,这也加大了污泥的处理费用。因此干化焚烧工艺一般适用于用地紧张且经济发达的地区。


随着对碳减排和污泥生物质资源认识的不断加深,干化焚烧工艺在国外的应用范围开始减少。然而现阶段,在我国污泥厌氧消化和好氧发酵技术还未成熟的情况下,污泥干化焚烧在一定时期内可能会出现增长的态势,尤其是工业窑炉协同焚烧的方式。


4、建材利用为主的污泥干化处理技术路线


大家对污泥高干脱水技术的普遍认知还停留在投加大量化学药剂,导致减容不减量;且药剂对后续污泥焚烧、土地利用、建材利用等产物影响;是临时性、应急污泥处理处置技术路线等。


目前采用的高干脱水工艺,投加大量药剂未达到减量效果,且未与后续处置相结合,将阻碍污泥处理技术发展,导致劣币驱除良币的现象。


大部分建材企业废热余热充足,例如砖瓦厂的窑炉余热烟气等等。利用废热余热来烘干污泥,是近年来比较热门的一个研究方向。以废治废,以最低的成本来烘干污泥,达到大幅度减量化的目的。干化后的污泥按照一定比例作为原材料掺入建材原料里面,最终实现资源化利用。


来源 |给水排水、 环境风向标 (若有侵权,请联系删除)


文章来源:农村污水  2019-08-28


赞赏支持