2021-09-03 16:25发布
ICEAS工艺是一-种连续进水的改良型SBR工艺,实现连续进水、生物氧化、硝化、反硝化、固液分离等均在-一个反应池中进行。1968年澳大利亚的新南威尔士大学与美国ABJ 公司合作开发了“采用间歇反应器体系的连续进水,周期排水,延时曝气好氧活性污泥工艺”,简称“ICEAS”工艺。1976 年建成世界.上第一座ICEAS工艺污水处理厂,随后在日本、美国、加拿大、澳大利亚等地得到了广泛的应用(已建成投产的有300座左右)。1986年美国环保局正式承认ICEAS工艺属于革新代用技术(I/A)。1987年昆士兰大学联合美国、南非等地专家对该工艺进行改进,使之能够去除N P,出水符合深三级要求。1988 年澳大利亚的BHP公司买下全部ABJ公司,在计算机技术的支持下,使该工艺进一步得到发展和推广,成为目前电脑控制系统最先进的生物除磷、脱氮处理工艺。
传统的SBR工艺由进水、反应、沉淀、出水和闲置五个阶段组成,而ICEAS工艺由反应、沉淀和灌水三个阶段组成。ICEAS工艺与传统的SBR法相比,其特点是在反应器的进水端增加了一个预反应区,运行方式为连续进水(沉淀期和排水期仍保持进水),间歇排水,没有明显的反应阶段和闲置阶段。这种系统在处理市政污水和工业废水方面比传统的SBR系统费用更省、管理更方便。
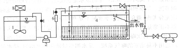
ICEAS的工艺流程及反应装置如下图所示。
最多设置5个标签!
付费偷看金额在0.1-10元之间
ICEAS工艺是一-种连续进水的改良型SBR工艺,实现连续进水、生物氧化、硝化、反硝化、固液分离等均在-一个反应池中进行。1968年澳大利亚的新南威尔士大学与美国ABJ 公司合作开发了“采用间歇反应器体系的连续进水,周期排水,延时曝气好氧活性污泥工艺”,简称“ICEAS”工艺。1976 年建成世界.上第一座ICEAS工艺污水处理厂,随后在日本、美国、加拿大、澳大利亚等地得到了广泛的应用(已建成投产的有300座左右)。1986年美国环保局正式承认ICEAS工艺属于革新代用技术(I/A)。1987年昆士兰大学联合美国、南非等地专家对该工艺进行改进,使之能够去除N P,出水符合深三级要求。1988 年澳大利亚的BHP公司买下全部ABJ公司,在计算机技术的支持下,使该工艺进一步得到发展和推广,成为目前电脑控制系统最先进的生物除磷、脱氮处理工艺。
传统的SBR工艺由进水、反应、沉淀、出水和闲置五个阶段组成,而ICEAS工艺由反应、沉淀和灌水三个阶段组成。ICEAS工艺与传统的SBR法相比,其特点是在反应器的进水端增加了一个预反应区,运行方式为连续进水(沉淀期和排水期仍保持进水),间歇排水,没有明显的反应阶段和闲置阶段。这种系统在处理市政污水和工业废水方面比传统的SBR系统费用更省、管理更方便。
ICEAS的工艺流程及反应装置如下图所示。
一周热门 更多>