2021-09-08 17:14发布
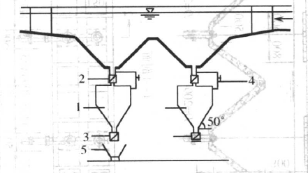
平流式沉砂池常用的排砂方法与装置主要有重力排砂与机械排砂两类。
沉砂斗加底闸,进行重力排砂,排砂管直径200mm。下图为砂斗加储砂罐及底闸,进行重力排砂,并用旁通水管将沉砂池的上清液挤回沉砂池。这种排砂方法的优点是排砂的含水率低,排砂容量易计算;缺点是沉砂池需要高架或挖运砂小车通道。
下图所示为机械排砂法的一种单口泵吸式排砂机。沉砂池为平底,砂泵、真空泵、吸砂管、旋流分离器均安装在行走析架沿池长方向往返行走排砂。进旋流分离器分离的水回流到沉砂池,沉砂可用小车,皮带输送器等运至砂场或储砂池。这种排砂方法自动化程度高,排砂含水率低,工作条件好。机械排砂法有链板刮砂法、抓斗排砂法等。
最多设置5个标签!
付费偷看金额在0.1-10元之间
平流式沉砂池常用的排砂方法与装置主要有重力排砂与机械排砂两类。
沉砂斗加底闸,进行重力排砂,排砂管直径200mm。下图为砂斗加储砂罐及底闸,进行重力排砂,并用旁通水管将沉砂池的上清液挤回沉砂池。这种排砂方法的优点是排砂的含水率低,排砂容量易计算;缺点是沉砂池需要高架或挖运砂小车通道。
下图所示为机械排砂法的一种单口泵吸式排砂机。沉砂池为平底,砂泵、真空泵、吸砂管、旋流分离器均安装在行走析架沿池长方向往返行走排砂。进旋流分离器分离的水回流到沉砂池,沉砂可用小车,皮带输送器等运至砂场或储砂池。这种排砂方法自动化程度高,排砂含水率低,工作条件好。机械排砂法有链板刮砂法、抓斗排砂法等。
一周热门 更多>